店滴云智慧空间 2.0 版本发布,强化物联网功能,弱化业务场景
店滴云发布智慧空间 2.0 版本,重点强化物联网功能,弱化业务场景,新版本致力于提供更智能、更便捷的物联网服务,以满足用户日益增长的需求,通过优化技术,实现了更高效的设备连接和数据处理能力,为用户带来更加出色的智慧生活体验。
【店滴云】智慧空间2.0正式上线,聚焦物联网能力升级,弱化业务边界,强化设备连接与智能管控

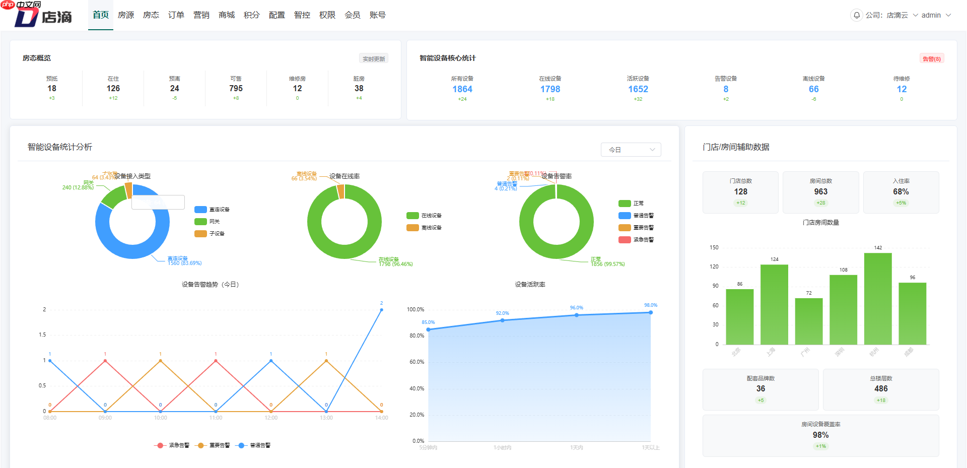
1、首页新增设备运行总览模块,直观呈现接入设备数量、在线率、告警状态等核心指标

2、房态管理全面优化,支持按日、按月维度查看房态分布与动态变化趋势

3、房间信息结构升级,新增中央房价配置项,统一管理多渠道房价策略

4、订单管理支持多维筛选、批量操作与状态追溯,提升运维响应效率

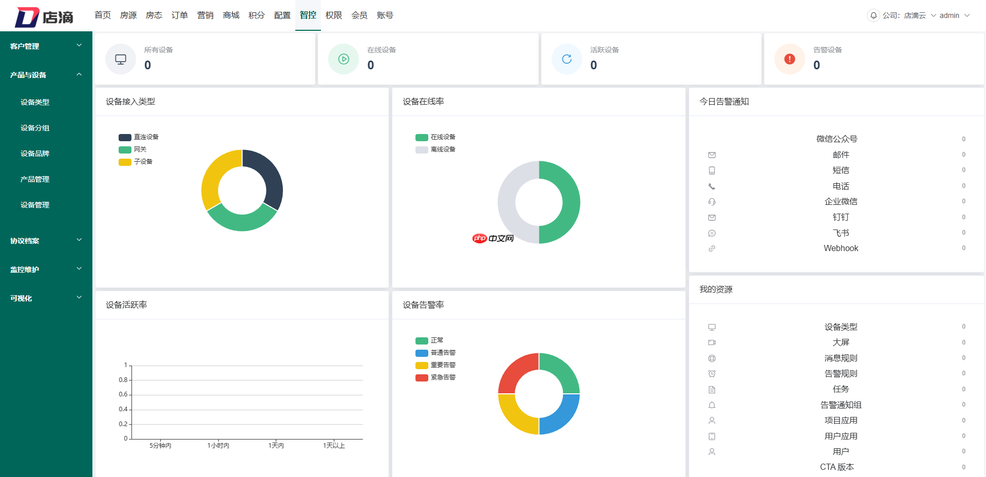
5、全新上线「设备智控中心」,实现设备远程控制、场景联动、能耗分析一体化

6、客服触点前置化,首页集成微信联系方式,一键直达技术支持
源码获取:立即下载
网友留言(0 条)